设为首页  |  加入收藏

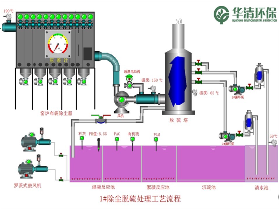
【干货!】陶瓷行业环保治理现状与稳定达标技术

发布时间:2015-01-28 11:13:16 您是第 0 位浏览者

  

       裸言无忌:

  环保的重锤,终于要砸下来了.

  这里面,有政府的缺位,有企业的侥幸,有意识的滞后。

  我的老朋友万杏波,曾经在蒙娜丽莎市场总监的位置上,一干就是13年,一时传为佳话。最终在家庭和事业的双重感召之下,投身于环保事业,并以对陶瓷行业的深度了解,为诺贝尔、蒙娜丽莎等企业提供设备、技术和服务,成绩斐然。

  鉴于行业内环保形势趋紧,为了让更多人获得有益的资讯,争取得老万的授权,将他2015年广东陶瓷协会南昆山年会上的演讲,全文刊出,以供大家参考。

  再次谢谢大家对于我的信任!





© 版权所有:福建省陶瓷行业协会   http://www.fjcia.com   邮编:350001 闽ICP备18029648号-1
地址:福建省福州市省府路1号金皇大厦6楼625室   电话:0591-87606506   传真:0591-87561816